What is the Assessment Progress Dashboard?
The Assessment Progress Dashboard is your go-to tool for tracking assessment completion—whether you're an administrator overseeing teacher progress or a teacher monitoring your own classroom.
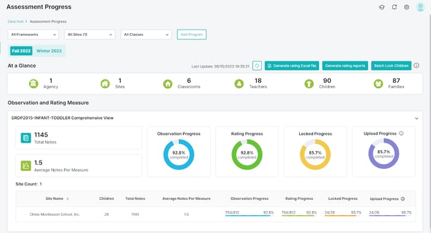
It provides a real-time snapshot of how assessments are moving along during the current rating period.
Here’s what you can track:
- Average Notes per Measure
See how many observations are being entered per measure—helpful for identifying coverage gaps. - Percentage of Observed Measures
Track how much of the framework has been observed for each child or class. - Percentage of Rated Measures
Monitor how close you are to completing ratings for the period. - Due Date for the Current Rating Period
Stay on track with clear deadlines for completing and locking assessments.

And much more! This dashboard helps ensure timely, accurate, and complete DRDP submissions.
Relevant Article:
Need Help?
If you run into issues or have questions, the Learning Genie Support Team is here for you!
Email: help@learning-genie.com
Phone: 760-576-4822